上海倍翊信息科技

全触点实时采集、多源异构数据无缝集成、企业级数据资产统一治理

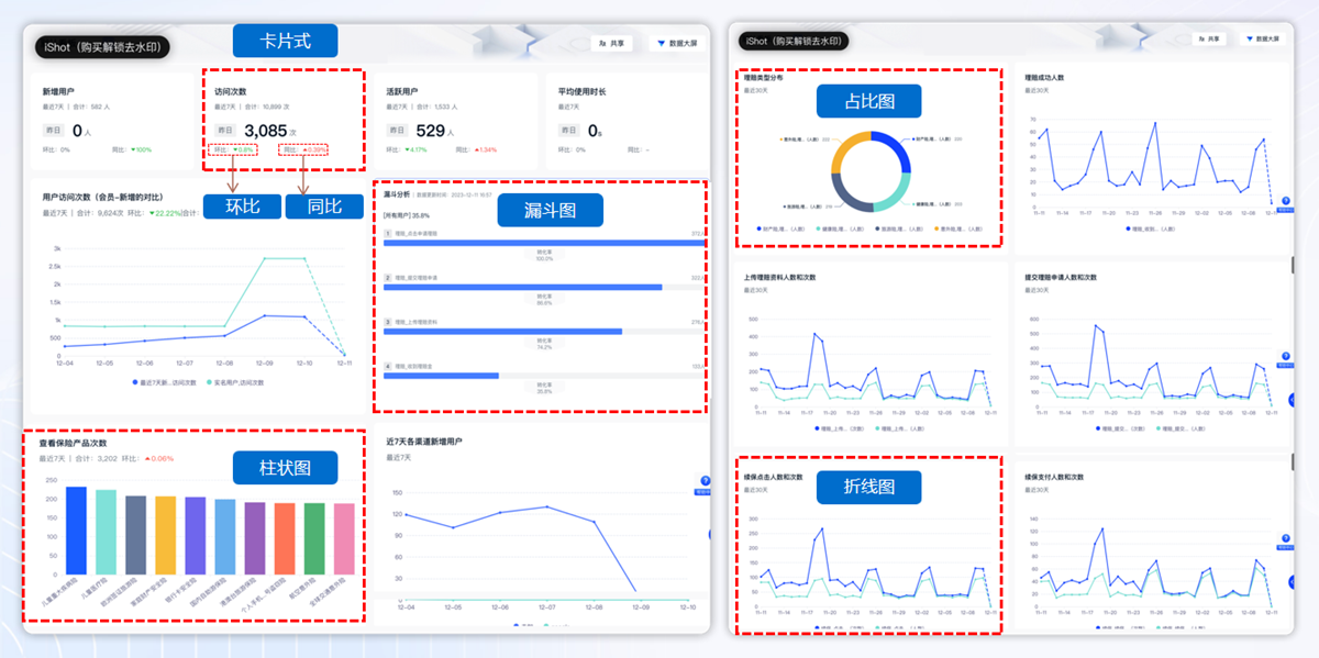
分析模型分析精准定位增长瓶颈,支持自定义事件与指标灵活分析

自动化报表与实时数据看板,多维度用户画像构建,A/B测试与效果归因分析

提供标准化API/SDK支持二次开发,支持私有化部署和混合云方案
灵活配置,实时洞察业务关键指标
智能分析驱动业务决策闭环

关键用户行为之间的转化及流失分析,找到问题环节

对用户行为事件进行归因、趋势、分布等灵活分析

自动化报表与实时数据看板,多维度用户画像构建,A/B测试与效果归因分析

用户画像抽象用户全貌特征,精准分析行为偏好,赋能个性化营销

快速分析产品整体情况,预置了数据分析常用的五大指标

追踪用户关键行为路径,直观展示用户进入、操作及流失全流程

衡量用户持续活跃度,反映新增/活跃用户在一段时间后仍使用的比例

多主体数据智能关联,实现客户分群到产品分群的精准转化,赋能营销推荐
兼具多种数据源的采集能力,实现全端数据资产积累
